设备预测性维护与健康管理平台

设备预测性维护与健康管理平台是一款以数据驱动的故障预测与健康管理(prognostics and health management,PHM)系统。数据驱动的PHM基于通过对多变量时序特征和统计模式特征提取,获取不同工况下的特征分布,进行多物理场传感器异常数据的识别、采集和特征获取技术,提取与设备相关的参数特征,并通过对参数特征进行长周期或不定周期的监测,基于参数特征分析和处理,评估目标设备的健康状况及运行风险,进而为系统维护、系统保障、系统运营辅助决策提供决策信息。

关键价值能力:

· 实时信息感知、状态监测和数据采集

· 设备的集中监控管理

· 特征识别、选择和融合

· 设备健康因子(health indicator,HI)构建

· 故障检测、诊断与预测

· 基于专家规则和故障案例库的知识驱动引擎

· 设备健康风险评估与管理

· 运维优化


系统功能
远程监控

· 多元异构数据融合
· 基于Web/移动App
的设备监测;
· 全局掌控设备运行状态;

多级告警

· 通过短信、微信、语音等多种方式推送设备告警状态;
· 依据权限等级,配置告警发送策略
规则引擎

· 可配置的协议解析方式;
· 可配置的告警方式;
· 基于规则的Topic类型
定义事件。
健康分析

· 基于KPI指标的设备运行状态分析,
· 设备健康综合评估打分。
预警推送

可以通过短信、微信、语音等多种方式,第一时间推送设备故障状态及预警结论。
故障研判

·设备数据归集管理(履历、维修、保养、巡检、维修SOP;
·构建故障管理知识专家库,为设备故障预判和专家知识库的提供数据支撑。

解决方案亮点
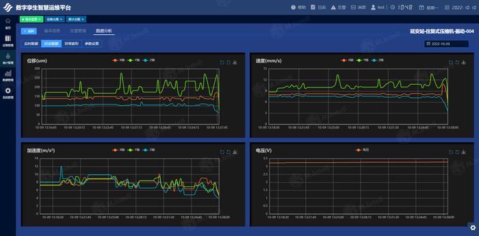
振动监测数据
加速度时域数据
速度时域数据
异常波形缩略图
设备振动历史数据
巡检项配置
根据设备类别配置
巡检中的各个项目
根据巡检内容配置
巡检中的各个点位
点位配置
根据巡检点位配置
巡检路线
根据巡检路线配置
巡检计划
巡检线路
巡检计划
设备风险辨识
巡检报告
通过报表或图表方式
查看到位率和完成率
联系电话:029-81112768 联系邮箱:makeintell_public@makeintell.com
联系地址:陕西省西安市雁塔区锦业路1号领海大厦1501B